服務熱線
13350355997
作者: 凱潛濾油機 發布時間:2021-05-28 11:30 點擊量: 來源:www.605security.com
簡述:
運行變壓器油過濾裝置其油質將受氧氣、水分和溫度等環境因素景響而逐漸劣化,使變壓器和油質的絕緣性能下降,達到一定程度之后,就會造成嚴重的事故。因此,很有必要對油質進行凈化過濾。
ZL系列變壓器絕緣油油過濾裝置簡介
該設備應用物理化學手段凈油過濾變壓器油的設備,既能對劣質的變壓器油、開關油過濾、又能除去油中的酸性成分、層浮物質、沉淀物質等。采用純物理方法除去變壓器油中有害物質,恢復或改善變壓器油的理化和電氣性能指標。
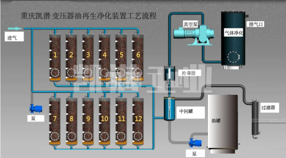
變壓器油過濾裝置流程:

變壓器絕緣油過濾裝置特點:
(1)該裝置采用一種特別的凈化劑,可在不停電、不換油、變壓器正常運行的情況下運行
(2)處理后的油不損傷油的基本成分和抗氫化性能,達到新油標準,同時提高了設備的絕緣和_性能,所需費用比傳統的換油方式節約開支90%
(3)可以使深色6-10號油變為2-4號顏色
(4)降低介質損耗因數,使其達到新油指標。


地址:重慶市沙坪壩區覃家崗鎮新橋村石梯溝社幸福小區
銷售部:023-65217597
技術部:(86)13350355997
023-65217916
售后部:023-65217916
傳 真:023-65217916
QQ: 2904490491
郵箱: KQGY668@163.com